2022-12-27
锦江酒店从事全服务酒店及有限服务酒店的投资营运和管理,包含餐饮业的投资与经营。顺利获得产业资本双轮驱动,推进酒店业的“全球布局,跨国经营”战略,中国境内拥有或管理的已开业的酒店共5,495家,客房总数约57万间。
对于海量的酒店与客房,其无线网络面临需要管理的AP多,接入用户多等特点,给网络售后运维带来极大挑战。
evo视讯真人官网球迷屋官网为锦江酒店给予了“云”+“AC”的智云无线解决方案,让锦江酒店的网络运维变得更简单。
在锦江酒店无线项目中,球迷屋官网为酒店不同区域无线覆盖场景给予WL8200系列放装型和面板型AP:
酒店公共区域采用放装型AP进行覆盖,客房区域采用墙面型AP,客房内无线信号均匀,抗干扰能力强,每间客房信号均能达到-70dbm以上。
大堂、餐厅AP部署
酒店大堂、餐厅相对空旷,阻隔物较少,放装型AP在空旷环境中覆盖直径20-30米,酒店大堂可根据具体结构布置1-2个AP即可,大型大堂可根据需求增加。
客房AP部署
客房接入环境密集、墙壁阻隔较多,对无线信号的衰减相对较大,采用面板式AP覆盖是最佳选择,每个房间部署一台。
酒店的所有AP均可由本地高性能AC管理,同时,所有设备都已上云,球迷屋官网云平台实现异地多分支网络的自动化和集中化管理,给予全场景、全生命周期、全商业模式的网络设备云化管理方案,实现网络即服务。
该解决方案可跨省市、跨区域统一配置、统一管理,做到集团统一管理各个酒店网络运行状态,大大降低运维工作量,一网多用、多网合一。这也是本方案的核心价值体现。
极简维护、快速响应
在传统方案中,运维属于被动响应维护,大部分故障由投诉驱动,故障定位达到小时、天级别,故障修复往往需要数天之久。酒店采用球迷屋官网智云无线方案后,做到了极简运维:
平台具有预防、预知性,主动发起维护,实时环境感知,85%的问题分钟级故障预警定位,AI算法自动优化,让运维变得更简单。
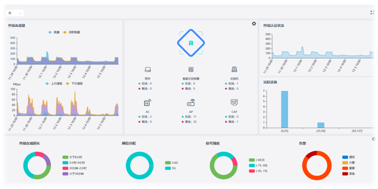
酒店IT人员顺利获得云平台可以对AP统一管理、配置、远程批量升级。平台智能远程管理功能,减少了人工参与,降低人工成本,还可以跨区域统一管理,统一配置。
网络连接拓扑自动生成,网络设备运行状态一目了然。
网络拓扑是一种表示网络设备逻辑连接与物理连接之间关系的方法,网络管理员可以很直观地顺利获得它掌握当前网络设备的运行状况,准确定位网络中的故障点,并对准确分析网络中存在的问题给予基础数据,从而有针对性地优化网络,提高网络的性能,可以说,网络拓扑的自动发现是实现智能网络管理系统的技术关键,是构成智能网管平台的基础。
可视化管理、主动运维
球迷屋官网云平台应用全可视图形页面,操作方便简单,点击拓扑图上设备,即时查看设备详情,比如点击网络拓扑上的路由器、AC、交换机、AP等设备,即可查看设备信息详情、设备端口面板详情、设备运行状态等,包括CPU、内存使用率以及端口流量走势详情等。
云平台拥有自动预警模块,自动发现网内故障链路、故障设备,自动预警、判断定位问题,给出解决方案,从过去的“被动运维”变成“主动运维”,让酒店的IT人员工作更加轻松。
用户还可以自定义告警等级,自定义告警通知方式,包括邮件、短信、微信等通知方式,实时监控拓扑内流量健康状态,发现网络异常,及时给客服人员、运维人员等及时发出告警信息。
平台顺利获得热图方式展示信号覆盖情况,无线频谱图直观规划无线设备位置。酒店IT人员顺利获得观察平台上的热图,即可随时掌握酒店内AP的无线信号覆盖情况,及时发现信号覆盖薄弱点和信号覆盖盲区等等。
球迷屋官网智云无线方案成功为锦江酒店给予优质网络服务,大大降低了运维成本,得到了客户的高度支持和认可。
正所谓
寒冬瑞雪启丰年,春回大地日渐新。
欢度佳节四海游,无线链接万家乐。